一、產品介紹
QuikSep Prep全自動層析系統是為工業級生物制品純化而專門設計的層析系統,適用于蛋白、疫苗、血液制品、單抗等生物制品的工業級樣品制備。
QuikSep Prep采用模塊化快速拆裝模式,自動化程度高,可提供多樣化的自選配置方案,完美貼合不同用戶的實際生產需要。
?
? ? ? ?
二、總體說明
??堆疊式管路設計,實現最小管路死體積;
??滿足用戶定制,實現靈活多變的配置;
??自主開發的控制軟件,符合FDA規范,數據、日志實時記錄,可追溯,不可修改;
??靈活的方法編輯功能,可基于時間、體積、柱體積進行自動流程生產;
??能夠實現自動上樣及自動判斷上樣完畢切換到淋洗、洗脫模式;
??穩定可靠的數據采集和管理功能,實時保存,斷電數據不丟失,可追蹤原始記錄;
??符合USP ClassⅥ的材質,防護等級IP65;
??完善的IQ / OQ文件驗證。
?
三、產品特點
1)滿足用戶定制,配置靈活多變
? ? ? ? ? ? ??
? ? ? ? ? ? ? ? ? ? ? ? ? ? ? ? ? ? ? ? ? ? ? ?全自動單泵/雙泵層析系統P&ID圖(紅色表示可選部件)
?
2)結構緊湊,實現超小死體積
本系統采用流路最小化設計,衛生級快裝卡盤連接固定,方便快捷的同時大幅度減小系統死體積。器件之間十分緊湊,布局直觀明了,利于觀察。響應時間短,利于CIP及SIP。
?
?
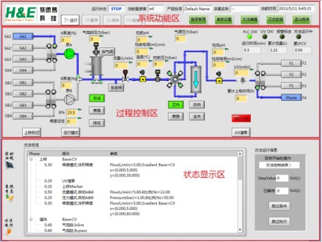
3)合理、直觀的軟件操作界面
QuikSep Prep全自動層析系統軟件符合新版GMP規范,采用圖形化界面、全自動操作,簡明扼要,任何操作及狀態均可實時顯示在主界面狀態欄中,自動化程度高。結合了大量的容錯性設計,貼合生產實際,降低了對操作人員的技能要求。參考圖:
? ? ? ? ?
?
4)可自定義入口及出口名稱
利于工藝設計;利于實時監測層析過程,有效避免失誤操作。?
? ? ? ??
?
5)控制精度高,可精確實現各梯度要求
保證梯度洗脫的精準性以及層析圖譜的美觀性。
? ? ? ?
? ??
6)強大的方法編輯功能
可以依據UV、電導值等實現自動收集;能夠自動保存臨時編輯的方法;可基于時間、體積、柱體積進行自動流程運行;采用Block的方法編輯方式,使得方法具有跳轉、中斷、嵌套的功能,加上強大的watch指令,能實現諸多功能,包括自動上樣、自動收集、檢測到氣泡自動切換等功能。
? ? ??
?
7)權限管理功能
系統采用五級用戶管理權限,可對用戶權限進行自定義分配,并可在運行中更換用戶(便于交接班)。
? ? ?
8)審計追蹤及電子簽名功能
完善的審計追蹤及電子簽名功能,符合cGMP法規要求。?
? ? ?
9)結果分析及數據存儲功能
實時保存數據,即使斷電,數據也不會丟失;可對圖譜進行柱效分析,并可手動調節基線;實時記錄系統日志及方法信息,并可進行曲線對比,便于追溯。?
? ? ?
10)可自定義生成PDF報告
通過向導,可方便生成規范的層析結果報告,便于拷貝及數據整理。
? ? ?
四、主要器件
1)隔膜泵
低剪切力,輸送生物活性物質不失活;無脈沖,噪聲小;故障率低;多種規格可選:可根據實際需要,選擇最大流速為1 L/min、3 L/min、10 L/min、20 L/min等各種規格。
? ? ??
?
2)檢測器
UV檢測器采用進口器件,單波長(280nm)或可變雙波長,保證良好的精度及穩定性。
壓力傳感器采用國際知名品牌,精度高,可為填料和系統泵提供完善的保護。
pH/電導采用國際知名品牌,可進行溫度補償,在線校準。
? ?
?
3)UV流通池
UV流通池主體具有良好的加工性和結構強度,符合FDA等相關衛生認證。流通池內腔遵循與流道等截面積設計,既不增加流阻也不會產生額外的容積。
外部結構圖:
? ? ?
內部結構圖:
? ? ? ? ? ? ? ? ?
?
4)開關閥位置反饋
全自動生產型層析系統的閥門開關狀態需要反饋給控制系統,控制系統要依靠反饋信號來判斷流路是否符合預期,所有閥門是否正常工作,以及組合閥的開關時序是否正常等。因此,開關閥位置反饋在控制系統中尤為重要。
閥門位置反饋安裝在氣動閥頭上,與閥頭固定,防護等級IP65,與組合式氣動閥渾然一體。內置一個觸發式開關,狀態信號燈。當氣動閥打開時觸點會觸發開關,同時接通狀態信號燈。可以直接從信號燈來判斷閥門狀態,也可以從系統控制軟件讀取閥門狀態。
開關閥與反饋示意圖:
?